EDIT: I just saw lots of problems regarding cron in the 29 update, but i dont have any apps installed (i skipped the apps installation)
Nextcloud version Nextcloud Hub 8 (29.0.0)
Operating system and version (eg, Ubuntu 20.04): docker
Apache or nginx version (eg, Apache 2.4.25): default, apache
PHP version (eg, 7.4): the docker one
The issue you are facing:
Cron jobs appear like they are running () but not seems like because of the message in the admin panel.
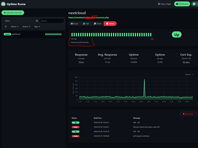
Im using the cron (recommended) option, running a kuma hitting the URL https://nextcloud.my-domain.com/cron.php and now it appears that its returning a 200 but the nextcloud > admin panel > basic settings > background jobs message is this one
Some jobs have not been executed since 2 days ago. Please consider increasing the execution frequency.
Is this the first time you’ve seen this error? (Y/N): Y its a fresh install
Steps to replicate it:
- install docker
- launch the docker- compose files
- add the nginx configuration
- add the nextcloud config
The output of your Nextcloud log in Admin > Logging:
These logins has nothing to do with the problem they were because of the well-known problem that i just fixed
{"reqId":"F28aQ5ARzMl9BDBnvA5e","level":1,"time":"2024-05-06T15:21:21+00:00","remoteAddr":"192.168.10.160","user":"admin","app":"no app in context","method":"GET","url":"/settings/ajax/checksetup","message":"Unable to generate a URL for the named route \"heartbeat\" as such route does not exist.","userAgent":"Mozilla/5.0 (Windows NT 10.0; Win64; x64) AppleWebKit/537.36 (KHTML, like Gecko) Chrome/124.0.0.0 Safari/537.36","version":"29.0.0.19","exception":{"Exception":"Symfony\\Component\\Routing\\Exception\\RouteNotFoundException","Message":"Unable to generate a URL for the named route \"heartbeat\" as such route does not exist.","Code":0,"Trace":[{"file":"/var/www/html/lib/private/Route/Router.php","line":410,"function":"generate","class":"Symfony\\Component\\Routing\\Generator\\UrlGenerator","type":"->","args":["heartbeat",[],1]},{"file":"/var/www/html/lib/private/Route/CachingRouter.php","line":65,"function":"generate","class":"OC\\Route\\Router","type":"->","args":["heartbeat",[],false]},{"file":"/var/www/html/lib/private/URLGenerator.php","line":103,"function":"generate","class":"OC\\Route\\CachingRouter","type":"->","args":["heartbeat",[]]},{"file":"/var/www/html/apps/settings/lib/SetupChecks/SecurityHeaders.php","line":60,"function":"linkToRoute","class":"OC\\URLGenerator","type":"->","args":["heartbeat"]},{"file":"/var/www/html/lib/private/SetupCheck/SetupCheckManager.php","line":51,"function":"run","class":"OCA\\Settings\\SetupChecks\\SecurityHeaders","type":"->","args":[]},{"file":"/var/www/html/apps/settings/lib/Controller/CheckSetupController.php","line":179,"function":"runAll","class":"OC\\SetupCheck\\SetupCheckManager","type":"->","args":[]},{"file":"/var/www/html/lib/private/AppFramework/Http/Dispatcher.php","line":232,"function":"check","class":"OCA\\Settings\\Controller\\CheckSetupController","type":"->","args":[]},{"file":"/var/www/html/lib/private/AppFramework/Http/Dispatcher.php","line":138,"function":"executeController","class":"OC\\AppFramework\\Http\\Dispatcher","type":"->","args":[["OCA\\Settings\\Controller\\CheckSetupController"],"check"]},{"file":"/var/www/html/lib/private/AppFramework/App.php","line":184,"function":"dispatch","class":"OC\\AppFramework\\Http\\Dispatcher","type":"->","args":[["OCA\\Settings\\Controller\\CheckSetupController"],"check"]},{"file":"/var/www/html/lib/private/Route/Router.php","line":338,"function":"main","class":"OC\\AppFramework\\App","type":"::","args":["OCA\\Settings\\Controller\\CheckSetupController","check",["OC\\AppFramework\\DependencyInjection\\DIContainer"],["settings.checksetup.check"]]},{"file":"/var/www/html/lib/base.php","line":1050,"function":"match","class":"OC\\Route\\Router","type":"->","args":["/settings/ajax/checksetup"]},{"file":"/var/www/html/index.php","line":49,"function":"handleRequest","class":"OC","type":"::","args":[]}],"File":"/var/www/html/3rdparty/symfony/routing/Generator/UrlGenerator.php","Line":144,"message":"Unable to generate a URL for the named route \"heartbeat\" as such route does not exist.","exception":{},"CustomMessage":"Unable to generate a URL for the named route \"heartbeat\" as such route does not exist."}}
{"reqId":"s1MBI2RvQSksIzu3BJ84","level":1,"time":"2024-05-06T17:00:19+00:00","remoteAddr":"192.168.10.160","user":"admin","app":"no app in context","method":"GET","url":"/settings/ajax/checksetup","message":"Unable to generate a URL for the named route \"heartbeat\" as such route does not exist.","userAgent":"Mozilla/5.0 (Windows NT 10.0; Win64; x64) AppleWebKit/537.36 (KHTML, like Gecko) Chrome/124.0.0.0 Safari/537.36","version":"29.0.0.19","exception":{"Exception":"Symfony\\Component\\Routing\\Exception\\RouteNotFoundException","Message":"Unable to generate a URL for the named route \"heartbeat\" as such route does not exist.","Code":0,"Trace":[{"file":"/var/www/html/lib/private/Route/Router.php","line":410,"function":"generate","class":"Symfony\\Component\\Routing\\Generator\\UrlGenerator","type":"->","args":["heartbeat",[],1]},{"file":"/var/www/html/lib/private/Route/CachingRouter.php","line":65,"function":"generate","class":"OC\\Route\\Router","type":"->","args":["heartbeat",[],false]},{"file":"/var/www/html/lib/private/URLGenerator.php","line":103,"function":"generate","class":"OC\\Route\\CachingRouter","type":"->","args":["heartbeat",[]]},{"file":"/var/www/html/apps/settings/lib/SetupChecks/SecurityHeaders.php","line":60,"function":"linkToRoute","class":"OC\\URLGenerator","type":"->","args":["heartbeat"]},{"file":"/var/www/html/lib/private/SetupCheck/SetupCheckManager.php","line":51,"function":"run","class":"OCA\\Settings\\SetupChecks\\SecurityHeaders","type":"->","args":[]},{"file":"/var/www/html/apps/settings/lib/Controller/CheckSetupController.php","line":179,"function":"runAll","class":"OC\\SetupCheck\\SetupCheckManager","type":"->","args":[]},{"file":"/var/www/html/lib/private/AppFramework/Http/Dispatcher.php","line":232,"function":"check","class":"OCA\\Settings\\Controller\\CheckSetupController","type":"->","args":[]},{"file":"/var/www/html/lib/private/AppFramework/Http/Dispatcher.php","line":138,"function":"executeController","class":"OC\\AppFramework\\Http\\Dispatcher","type":"->","args":[["OCA\\Settings\\Controller\\CheckSetupController"],"check"]},{"file":"/var/www/html/lib/private/AppFramework/App.php","line":184,"function":"dispatch","class":"OC\\AppFramework\\Http\\Dispatcher","type":"->","args":[["OCA\\Settings\\Controller\\CheckSetupController"],"check"]},{"file":"/var/www/html/lib/private/Route/Router.php","line":338,"function":"main","class":"OC\\AppFramework\\App","type":"::","args":["OCA\\Settings\\Controller\\CheckSetupController","check",["OC\\AppFramework\\DependencyInjection\\DIContainer"],["settings.checksetup.check"]]},{"file":"/var/www/html/lib/base.php","line":1050,"function":"match","class":"OC\\Route\\Router","type":"->","args":["/settings/ajax/checksetup"]},{"file":"/var/www/html/index.php","line":49,"function":"handleRequest","class":"OC","type":"::","args":[]}],"File":"/var/www/html/3rdparty/symfony/routing/Generator/UrlGenerator.php","Line":144,"message":"Unable to generate a URL for the named route \"heartbeat\" as such route does not exist.","exception":{},"CustomMessage":"Unable to generate a URL for the named route \"heartbeat\" as such route does not exist."}}
{"reqId":"IOxdQoQUVeOaYqvAjBFI","level":1,"time":"2024-05-06T17:03:39+00:00","remoteAddr":"192.168.10.160","user":"admin","app":"text","method":"PUT","url":"/apps/text/session/48/create","message":"Create new document of 48","userAgent":"Mozilla/5.0 (Windows NT 10.0; Win64; x64) AppleWebKit/537.36 (KHTML, like Gecko) Chrome/124.0.0.0 Safari/537.36","version":"29.0.0.19","data":{"app":"text"}}
{"reqId":"3kmZFSkNVElUCe7ZwBHI","level":1,"time":"2024-05-06T17:18:57+00:00","remoteAddr":"192.168.10.160","user":"admin","app":"no app in context","method":"GET","url":"/settings/ajax/checksetup","message":"Unable to generate a URL for the named route \"heartbeat\" as such route does not exist.","userAgent":"Mozilla/5.0 (Windows NT 10.0; Win64; x64) AppleWebKit/537.36 (KHTML, like Gecko) Chrome/124.0.0.0 Safari/537.36","version":"29.0.0.19","exception":{"Exception":"Symfony\\Component\\Routing\\Exception\\RouteNotFoundException","Message":"Unable to generate a URL for the named route \"heartbeat\" as such route does not exist.","Code":0,"Trace":[{"file":"/var/www/html/lib/private/Route/Router.php","line":410,"function":"generate","class":"Symfony\\Component\\Routing\\Generator\\UrlGenerator","type":"->","args":["heartbeat",[],1]},{"file":"/var/www/html/lib/private/Route/CachingRouter.php","line":65,"function":"generate","class":"OC\\Route\\Router","type":"->","args":["heartbeat",[],false]},{"file":"/var/www/html/lib/private/URLGenerator.php","line":103,"function":"generate","class":"OC\\Route\\CachingRouter","type":"->","args":["heartbeat",[]]},{"file":"/var/www/html/apps/settings/lib/SetupChecks/SecurityHeaders.php","line":60,"function":"linkToRoute","class":"OC\\URLGenerator","type":"->","args":["heartbeat"]},{"file":"/var/www/html/lib/private/SetupCheck/SetupCheckManager.php","line":51,"function":"run","class":"OCA\\Settings\\SetupChecks\\SecurityHeaders","type":"->","args":[]},{"file":"/var/www/html/apps/settings/lib/Controller/CheckSetupController.php","line":179,"function":"runAll","class":"OC\\SetupCheck\\SetupCheckManager","type":"->","args":[]},{"file":"/var/www/html/lib/private/AppFramework/Http/Dispatcher.php","line":232,"function":"check","class":"OCA\\Settings\\Controller\\CheckSetupController","type":"->","args":[]},{"file":"/var/www/html/lib/private/AppFramework/Http/Dispatcher.php","line":138,"function":"executeController","class":"OC\\AppFramework\\Http\\Dispatcher","type":"->","args":[["OCA\\Settings\\Controller\\CheckSetupController"],"check"]},{"file":"/var/www/html/lib/private/AppFramework/App.php","line":184,"function":"dispatch","class":"OC\\AppFramework\\Http\\Dispatcher","type":"->","args":[["OCA\\Settings\\Controller\\CheckSetupController"],"check"]},{"file":"/var/www/html/lib/private/Route/Router.php","line":338,"function":"main","class":"OC\\AppFramework\\App","type":"::","args":["OCA\\Settings\\Controller\\CheckSetupController","check",["OC\\AppFramework\\DependencyInjection\\DIContainer"],["settings.checksetup.check"]]},{"file":"/var/www/html/lib/base.php","line":1050,"function":"match","class":"OC\\Route\\Router","type":"->","args":["/settings/ajax/checksetup"]},{"file":"/var/www/html/index.php","line":49,"function":"handleRequest","class":"OC","type":"::","args":[]}],"File":"/var/www/html/3rdparty/symfony/routing/Generator/UrlGenerator.php","Line":144,"message":"Unable to generate a URL for the named route \"heartbeat\" as such route does not exist.","exception":{},"CustomMessage":"Unable to generate a URL for the named route \"heartbeat\" as such route does not exist."}}
The output of your config.php file in /path/to/nextcloud (make sure you remove any identifiable information!):
<?php
$CONFIG = array (
'htaccess.RewriteBase' => '/',
'memcache.local' => '\\OC\\Memcache\\APCu',
'apps_paths' =>
array (
0 =>
array (
'path' => '/var/www/html/apps',
'url' => '/apps',
'writable' => false,
),
1 =>
array (
'path' => '/var/www/html/custom_apps',
'url' => '/custom_apps',
'writable' => true,
),
),
'memcache.distributed' => '\\OC\\Memcache\\Redis',
'memcache.locking' => '\\OC\\Memcache\\Redis',
'redis' =>
array (
'host' => 'redis',
'password' => '2330812',
'port' => 6379,
),
'upgrade.disable-web' => true,
'instanceid' => 'oc00axv6vzvq',
'passwordsalt' => '520xqyJfe9Yg+W0S9iDbMFYLjNuzbC',
'secret' => 'SKMXv6JWFx4CgPOJ8lR5ZHmMQMLVf83FYkmHenKBbvoOZGOL',
'trusted_domains' =>
array (
0 => 'nextcloud.my-domain.com',
),
'datadirectory' => '/var/www/html/data',
'dbtype' => 'mysql',
'version' => '29.0.0.19',
'overwrite.cli.url' => 'https://nextcloud.my-domain.com',
'dbname' => 'nexcloud',
'dbhost' => 'nextcloud_db',
'dbport' => '',
'dbtableprefix' => 'oc_',
'mysql.utf8mb4' => true,
'dbuser' => 'nextcloud',
'dbpassword' => '2330812',
'installed' => true,
'overwriteprotocol' => 'https',
'default_phone_region' => 'ES',
'loglevel' => 1,
'maintenance_window_start' => 1,
'maintenance' => false,
);
The output of your Apache/nginx/system log in /var/log/____:
/var/log/apache2/access and error are device file and cannot be read
/var/log/lastlog its empty
- Kuma config
docker compose npm
services:
app:
image: 'jc21/nginx-proxy-manager:latest'
restart: unless-stopped
container_name: npm_app
ports:
# These ports are in format <host-port>:<container-port>
- '80:80' # Public HTTP Port
- '443:443' # Public HTTPS Port
- '81:81' # Admin Web Port
# Add any other Stream port you want to expose
# - '21:21' # FTP
# Uncomment the next line if you uncomment anything in the section
# environment:
# Uncomment this if you want to change the location of
# the SQLite DB file within the container
# DB_SQLITE_FILE: "/data/database.sqlite"
# Uncomment this if IPv6 is not enabled on your host
# DISABLE_IPV6: 'true'
networks:
- frontend
volumes:
- $PWD_NAS_DOCKER_VOLUMES/volumes/npm/data:/data
- $PWD_NAS_DOCKER_VOLUMES/volumes/npm/letsencrypt:/etc/letsencrypt
networks:
frontend:
external: true
docker compose kuma
version: '3.3'
volumes:
uptimekuma:
services:
uptime-kuma:
image: louislam/uptime-kuma
container_name: uptime-kuma
restart: always
volumes:
- uptimekuma:/app/data
ports:
- 3001:3001
networks:
- frontend
networks:
frontend:
external: true
docker compose nextcloud
version: "3"
services:
nextcloud_app:
depends_on:
- nextcloud_db
container_name: nextcloud
environment:
- MYSQL_PASSWORD=$MYSQL_PASSWORD_NEXT
- MYSQL_DATABASE=$MYSQL_DATABASE_NEXT
- MYSQL_USER=$MYSQL_USER_NEXT
- MYSQL_HOST=$MYSQL_HOST_NEXT
- REDIS_HOST=$REDIS_HOST_NEXT
- REDIS_HOST_PASSWORD=$REDIS_HOST_PASSWORD_NEXT
image: nextcloud
labels:
- io.portainer.accesscontrol.public
networks:
- frontend
- nextcloud
links:
- nextcloud_db
#ports:
# - "8080:80"
restart: always
volumes:
- "$PWD_NAS_DOCKER_VOLUMES/volumes/nextcloud/nextcloud_html:/var/www/html"
- "$PWD_NAS_DOCKER_VOLUMES/volumes/nextcloud/nextcloud_apps:/var/www/html/custom_apps"
- "$PWD_NAS_DOCKER_VOLUMES/volumes/nextcloud/nextcloud_config:/var/www/html/config"
- "$PWD_NAS_DOCKER_VOLUMES/volumes/nextcloud/nextcloud_data:/var/www/html/data"
- "$PWD_NAS_DOCKER_VOLUMES/volumes/nextcloud/nextcloud_theme:/var/www/html/themes/"
nextcloud_db:
command: "--transaction-isolation=READ-COMMITTED --binlog-format=ROW"
environment:
- MYSQL_ROOT_PASSWORD=$MYSQL_PASSWORD_NEXT
- MYSQL_PASSWORD=$MYSQL_PASSWORD_NEXT
- MYSQL_DATABASE=$MYSQL_DATABASE_NEXT
- MYSQL_USER=$MYSQL_USER_NEXT
image: "mariadb:10.5"
restart: always
labels:
- io.portainer.accesscontrol.public
networks:
- nextcloud
volumes:
- "$PWD_NAS_DOCKER_VOLUMES/volumes/nextcloud/nextcloud_mariadb:/var/lib/mysql"
#go-vod:
# image: radialapps/go-vod
# restart: always
# depends_on:
# - nextcloud_app
# environment:
# - NEXTCLOUD_HOST=https://nextcloud.my-domain.com
# - NEXTCLOUD_ALLOW_INSECURE=1 # (self-signed certs or no HTTPS)
# - NVIDIA_VISIBLE_DEVICES=all
# devices:
# - /dev/dri:/dev/dri # VA-API (omit for NVENC)
# volumes:
# - $PWD_NAS_DOCKER_VOLUMES/volumes/nextcloud/nextcloud_html:/var/www/html:ro
# runtime: nvidia # (NVENC)
redis:
container_name: nc-redis
image: "redis:alpine"
command: redis-server --requirepass ${REDIS_HOST_PASSWORD_NEXT}
labels:
- io.portainer.accesscontrol.public
ports:
- "6379:6379"
volumes:
- "nextcloud_redis_data:/var/lib/redis"
- "nextcloud_redis_conf:/usr/local/etc/redis/redis.conf"
environment:
- REDIS_REPLICATION_MODE=$REDIS_REPLICATION_MODE_NEXT
networks:
- nextcloud
volumes:
nextcloud_redis_data:
external: true
nextcloud_redis_conf:
external: true
networks:
nextcloud:
frontend:
external: true


